Monitor Overview of Security Status
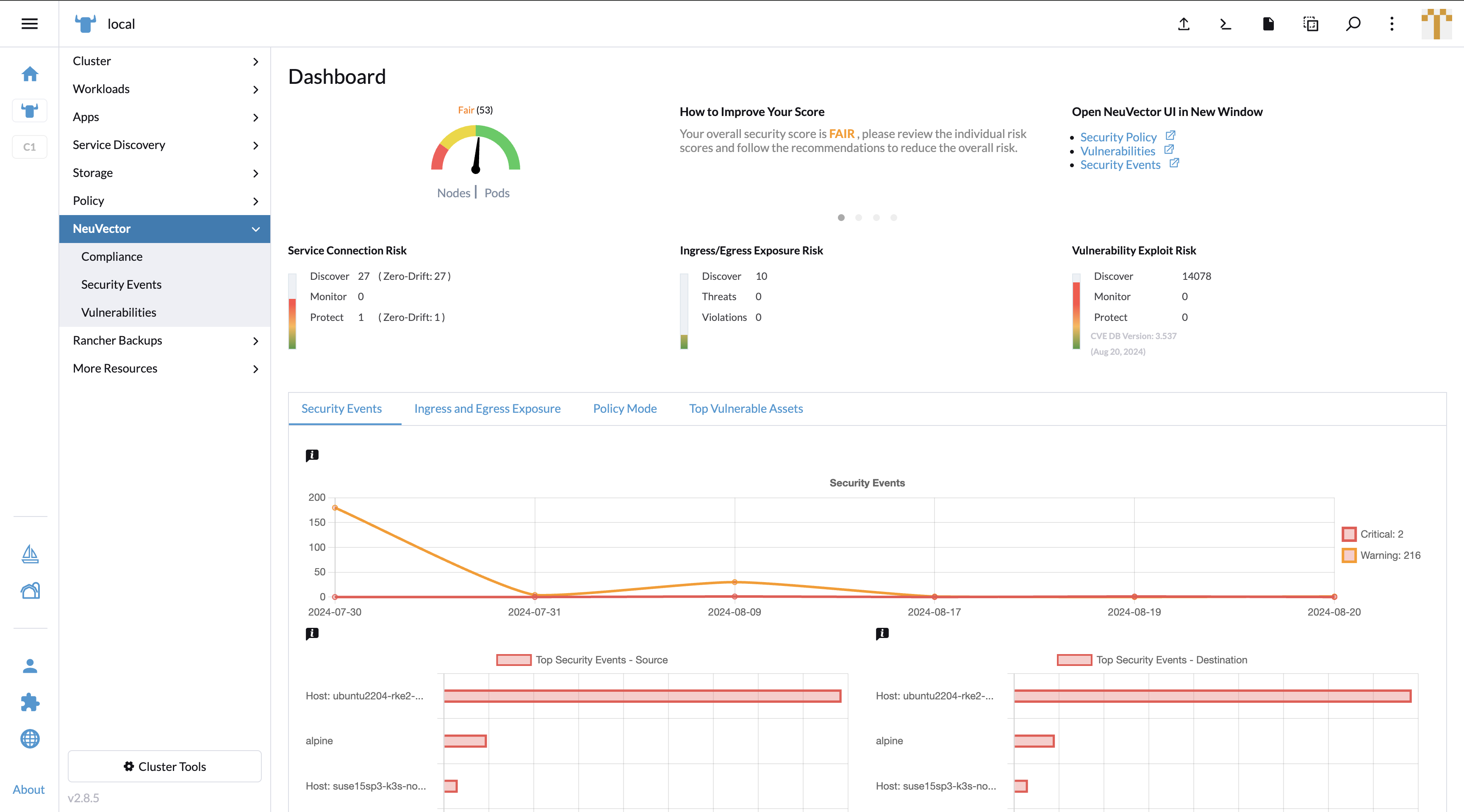
In the UI Extension in the Rancher portal, the NeuVector Dashboard works similarly to its standalone page. It provides security risk score factors to let users know the security status of their clusters. In the bottom panel, it provides 4 tabs to let users switch the charts to monitor different categories.
In the Security Events tab, the line chart shows a date-based event count in a timeline. The top Security Events bar chart displays the top 5 source and destination endpoints.

In the Ingress and Egress Exposure tab, the stacked bar chart shows the amount of exposed endpoints by actions. On the right side, the exposure tables show egress and ingress endpoint services with scan information.

Clicking on a row of the egress/ingress table shows conversations on specific services. The FQDN name / IP address is shown with a geography location based national flag in the External Host field.

Clicking on the External Host redirects to whois.com to show the IP address' detailed information.

In the Policy Mode tab, the pie charts show the ratio and numbers of pods / services under different policy modes.

In the Top Vulnerable Assets tab, the bar charts show the top 5 pods / nodes which contain high or medium severity vulnerabilities.
